2025 Q3 한국 스타트업 투자 통계


3분기 투자금액 직전분기대비 두 배 이상 급증
3분기 국내 스타트업 투자가 직전분기대비 큰 폭의 반등을 보였습니다. 3분기 한국 스타트업 및 중소기업 대상 투자(포스트 IPO 제외) 건수는 296건으로 직전분기대비 42.3% 증가했으며, 투자 금액은 2조 4326억원으로 직전분기대비 152.3% 급증했습니다. 특히 투자 금액의 경우, 전년동기 대비해서도 23.8% 증가한 수치로, 분기 투자 금액이 2조원 규모를 넘어선 것은 2023년 4분기 이후 처음입니다. 반면 투자 건수의 경우, 최근 3년 중 최저치를 기록했던 직전분기 대비해서는 반등하는데 성공했으나 전년동기와 비교하면 34.5% 감소한 것으로 나타났는데요. 전세계적으로 투자자들이 소수의 검증된 기업에 투자를 집중시키길 선호하는 경향이 나타나고 있어 한국 역시 유사한 방향으로 시장이 움직이고 있는 양상입니다.

월별 투자 금액으로 보아도 2025년 하반기 들어 투자 금액이 증가한 것을 볼 수 있는데요. 상반기의 경우, 월별 최대 투자 유치 금액이 3월달에 기록한 5463억원이었던 반면, 3분기는 가장 투자가 저조했던 8월의 투자 유치 금액이 이와 유사한 5430억원이었고 그 외 7월과 9월에는 모두 9000억원이 넘는 규모의 투자가 이루어진 것으로 나타납니다.

1000억 이상 ‘빅딜’ 3건, 500억 이상도 11건 발생
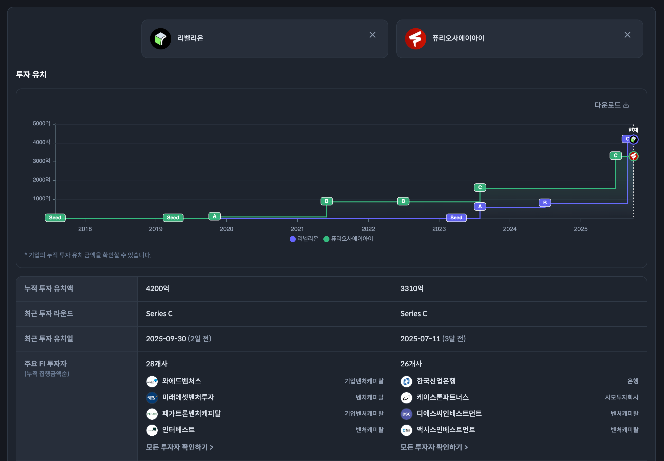
투자 금액의 경우, 3분기 1000억원 이상 규모 빅딜이 3건이나 연달아 발표된 점이 이같은 투자 금액 증가를 견인한 것으로 분석됩니다. 특히 리벨리온이 유치한 3400억원 규모 시리즈 C 라운드의 경우, 한국 비상장 스타트업 및 중소기업 대상 투자로는 최근 3년 중 최대 규모에 해당합니다. 그러나 리벨리온이 유치한 3400억원을 제외하고 집계 하더라도 3분기 투자 유치 금액은 전년동기보다 많은 2조원 이상 규모로, 퓨리오사에이아이(시리즈 C, 1700억원)와 메디트(시리즈 B, 1400억원)가 유치한 금액 역시 리벨리온과 더불어 올해 투자 금액 상위 3개 라운드에 해당하는 규모였으며, 3분기 500억원 이상 규모 투자가 11건, 100억원 이상 규모 투자는 64건에 달하는 등 전반적으로 빅딜 투자가 활발했습니다.

그 외 투자 대상이 대기업/중견기업으로 분류되어 통계에는 포함되지 않았으나 에이치디현대로보틱스(프리 IPO, 2000억원), 이녹스리튬(시리즈 B, 1719억원) 등도 1000억원 이상 규모 투자 유치했습니다.
2023 3Q 100억원 이상 투자 유치 스타트업 & 중소기업 컬렉션 바로가기
중기 라운드 투자 선호, 전체 투자 금액에서 70% 가까이 차지
한편 투자 대부분 중기 라운드(시리즈 B~C)에 몰려 있는 점 역시 특징적인데요. 위의 세 개 기업 외에도 이솔(시리즈 B, 740억원), 마크비전(시리즈 B, 700억원), 업스테이지(시리즈 B, 620억원), 넥스아이(시리즈 C, 610억원), 일리미스테라퓨틱스(시리즈 B, 580억원), 로앤컴퍼니(시리즈 C, 500억원), 콩스튜디오(시리즈 C, 500억원) 등의 기업이 중기 라운드를 통해 대규모 투자를 유치하는데 성공했습니다. 실제 500억원 이상 규모 투자 라운드 11건 중 10건, 100억원 이상 규모 투자 라운드 64건 중 절반 이상인 38건이 중기 라운드 투자로 이에 비해 시리즈 C 라운드 투자 유치 이후 IPO나 M&A 등에 나서지 않고 후기 라운드(시리즈 D~프리 IPO) 투자를 유치한 기업의 비중은 상대적으로 낮았습니다.

이와 함께 전체 투자 금액에서 중기 라운드 투자가 차지하는 비중 역시 상반기 상반기 40~45% 수준에서 3분기 68% 이상까지 확대됐습니다. 투자 건수로 보면 3분기 중기 라운드 투자 건수는 72건으로 전년동기대비 7.5% 증가하는데 그쳤으나, 위의 빅딜 영향으로 투자 금액은 전년동기대비 68.1% 급증한 것으로 나타납니다. 예외적인 사례라 할 수 있는 리벨리온을 제외하고 집계할 경우에도 중기 라운드 투자 금액은 1조 3160억원으로, 이 역시 전년동기대비 39.4% 증가한 수치에 해당합니다.

반면 초기 라운드(시드~시리즈 A) 투자의 경우, 3분기 투자 건수가 206건으로 전년동기대비 44.2% 감소했으며 투자 금액 역시 5144억원으로 전년동기대비 16% 감소하는 등, 직전분기에 비해서는 다소 반등했으나 전반적으로 저조한 상태를 유지했습니다.
인공지능 투자 역시 건수 줄고 금액 늘어나는 ‘글로벌 트렌드’ 확인
이처럼 전반적으로 글로벌 트렌드와 유사하게 소수의 검증된 기업에 빅딜이 집중되는 양상이 두드러지는 가운데, 인공지능 기업 대상 투자가 2025년 들어 다소 주춤한 상황이라는 점이 글로벌 시장과는 다소 차이를 보이고 있습니다. 3분기 인공지능 기업 대상 투자는 51건으로 전년동기의 89건 대비 40% 이상 감소했습니다. 반면 투자 금액은 3001억원으로 전년동기대비 34.9% 증가해, 인공지능 기업 대상 투자 역시 전체 투자와 마찬가지로 투자 건수가 감소하고 건당 평균 투자 금액은 증가하는 추세가 나타나고 있는 것을 확인할 수 있었습니다. 전체 투자에서 인공지능 기업 대상 투자가 차지하는 비중은 건수 기준 17.2%, 금액 기준 12.3%로 2024년과 유사한 수준을 유지했습니다.

‘빅딜’ 몰리며 반도체/디스플레이 투자 금액 250% 이상 급증
한편 일반적으로 인공지능 기업으로 분류될 수 있는 리벨리온, 퓨리오사에이아이 등의 인공지능 반도체 기업들의 경우, 더브이씨 기술 분류 기준으로는 인공지능이 아닌 제조 기술 기업으로 분류되어 인공지능 투자에는 포함되지 않았습니다. 이들 기업이 포함된 반도체/디스플레이 분야의 경우, 3분기 투자 유치 금액 상위 10개 분야 중 가장 큰 폭으로 투자 금액이 증가한 분야로 중 하나로 전년동기대비 259.3% 증가한 6054억원의 투자를 유치했습니다.
투자유치 금액 상위 10개 분야 중 전년동기대비 큰 폭으로 투자 금액이 증가한 분야는 쇼핑(2030억원, 1381.8% 증가)으로, 앞서 언급된 마크비전을 비롯해 컬리(500억원), 이공이공(시리즈 D, 380억원), 에이치엔비아시아(시리즈 A, 170억원) 등의 빅딜이 이러한 금액 증가를 견인했습니다.

통계 데이터 직접 확인하기
보다 자세한 통계 데이터는 링크를 통해 구글 스프레드시트로 열람하거나, 엑셀로 다운로드해 이용하실 수 있습니다. 데이터는 더브이씨 무료 회원가입을 통해 누구나 이용 가능합니다.
*본 데이터는 더브이씨가 언론 보도 및 관계자들의 직접 제보를 통해 수집한 데이터입니다. 더브이씨는 지속적으로 투자 데이터를 업데이트하고 있기 때문에, 데이터 추출 시점 이후 이루어진 언론 보도 혹은 추가 제보 등에 의해 데이터에 변동이 발생할 수 있습니다.
댓글이 존재하지 않습니다.
첫 댓글을 남겨주세요
